Self Hosted vs. NBN Co
TL;DR: How I (James) and my neighbour (Mike) fought NBN Co for ~10 years to get Fibre to the Premises rolled out in our local area. Many said “good luck”, and “NBN will never budge”, etc, but we stuck to our guns and often responded “just watch us”. Here we are a decade later, finally with Fibre to the Premises. Fibre is sooo great. ๐ We now experience a guaranteed reliability of 99.95% SLA instead of the daily drop-outs and barely making one 9’s of reliability, ~2-3ms latency down from ~10ms and increased bandwidth! In the end it was all thanks to one wonderful local politician, Elizabeth WatsonBrown (Greens Federal MP for Ryan)
Background ๐๏ธ
In the land down under, where the sun kisses the blue waters and the vast outback stretches endlessly, the Australian government embarked on an ambitious project in 2009. NBN Co was born with the noble mission of connecting 90% of Australian households and businesses to a high-speed national broadband network by 2021. The initial plan, introduced by Kevin Rudd’s Labor government, called for the implementation of Fibre to the Premise (FTTP) at an estimated cost of A$37.4 billion.
The first taste of this digital revolution came to the isolated island of Tasmania around July 2010. The island’s businesses and educational institutions particularly stood to gain from this upgrade, with improved connectivity set to open new opportunities for growth and innovation. However, not every Tasmanian resident was as quick to embrace the new technology. Only 10% of the island’s population in the initial target areas chose to sign up for the NBN service at that time.
In 2010 Tony Abbott, the leader of the opposition Liberal Party, declared in parliament:
We will demolish NBN when we come into power!
Undeterred by this initial low adoption rate, and political turmoil, the NBN rollout continued onto the mainland, with the first customers in Armidale being connected around April 2011. The NBN Co team remained optimistic that more Tasmanians, as well as Australians across the country, would come to recognise the value of this revolutionary new infrastructure and join the digital revolution in due course.
In September 2013, the Liberal Party, under the leadership of Tony Abbott, won the Federal election. Malcolm Turnbull, the Minister for Communications, unveiled a revised NBN plan that aimed to speed up the completion of the rollout to 2019 and lower the overall cost to A$29.45 billion. This new plan involved a “multi-tech mix” of FTTN (Fibre to the Node) and FTTC (Fibre to the Curb).
What is FTTN, FTTC and FTTP anyway? โ๏ธ
FTTN (Fibre to the Node) involves bringing fibre-optic cable to a node in the broad area, whilst FTTC (Fibre to the Curb) brings fibre to the curb outside the premises to be connected, much closer than a node.
In both cases, FTTN and FTTC involve the use of VDSL (very-high bitrate digital subscriber line) technology over copper lines (often decades old and degraded) for the final “last mile” connection to each premise. This technology was already considered outdated and notoriously unreliable.
FTTP (Fibre to the Premises), however, is the most advanced and desirable technology, bringing fibre-optic cable all the way from the exchange to each individual premise. This technology provides faster speeds, greater reliability, and better overall performance than FTTN or FTTC.
The political madness ๐คฆโโ๏ธ
Throughout this journey, we explored other avenues such as a community network, alternative providers and even the cost of paying NBN Co to upgrade the technology in the area. At one point, we went through the process of getting a “build quote” from NBN Co to upgrade the technology, called the “Technology Choice Program”. After going through the fine print we realised that the quoted A$13k per premise was in fact just an estimate and the price could go up and it would take many months before NBN would even start the work! Amazingly some Australians actually went through this and were charged up to A$40k each.
We also tried to get our local Federal MP to encourage NBN to include our area in their fibre roll-out plan. In June 2016 we met Jane Prentice (our Liberal Federal MP for Ryan) at her office who said that the NBN roll-out plan had been designed by the previous Labor government to prioritise Labor safe seats and marginal constituencies. Many safe Liberal seats like Ryan were not included in the plan’s initial stages. She said that the contract with NBN’s roll-out implementers included a financial penalty if the plan was changed. Therefore, she said that it was too expensive to change the “Labor” roll-out plan sequence. When we did finally get connected to the NBN network it was the Liberals’ FTTN.
In the run up to the September 2019 Federal election our local Liberal Party branch removed Jane Prentice as their candidate and replaced her with Julian Simmonds who went on to win the seat for the Liberals. In June 2021 we met with Julian Simmonds at his office. We pointed out to him that many suburbs in Ryan had the unreliable FTTN connection to the NBN and that our suburb was still not on the NBN’s updated roll-out plan for upgrading to FTTP. He promised to check with NBN why this was the case, and when our suburb would be upgraded. After a few months his office contacted us to say that in fact we were connected to the NBN (by FTTN) and so there is no need for him to do anything further.
In the 2022 Federal election Julian Simmonds was defeated by the Greens candidate Elizabeth Watson-Brown. We went to meet Elizabeth Watson-Brown on 24 August 2022 and explained to her our problem with the NBN service in our area. She told us that she had heard similar complaints from a number of her constituents and undertook to help get us on to the NBN FTTP roll-out plan. Two weeks later she made a major speech in parliament specifically on the many failures of NBN and the embarrassing state of affairs we found ourselves (Australia) in, as “one of the wealthiest countries in the world per capita”. She also spoke about the specific problems of a number of suburbs in Ryan. As a result of this speech and her other contacts directly with NBN, our suburb was finally included in the NBN FTTP roll-out plan in early 2023.
This is her speech in parliament:
She subsequently wrote a letter to the Minister for Communications in November 2023 requesting that various suburbs in Ryan be added to the NBN FTTP roll-out. After receiving no reply from her, Elizabeth’s team organised a letterbox drop to all premises in Ryan that did not have FTTP โ we volunteered for this delivery in our suburb. In this letterbox drop residents were invited to write to the Minister about how unhappy they were with their current NBN connections. This was followed-up with a second letter to the Minister from Elizabeth in early 2023.
As a result our suburb, and other Ryan suburbs, was finally added to the NBN FTTP roll-out plan in mid-2023.
The Horrors of Copper ๐ฑ
Before getting FTTP, we were stuck with copper lines for our internet connection. Copper lines are prone to various issues such as interference, electrical storms, and degradation over long distances. This results in slower speeds, dropped connections, and poor overall performance.
In our street, we had about ~400-500 m of copper between our premises and the “node”. The node runs the VDSL equipment called a DSLAM where it and your modem establish high-frequency signals. Others in the wider area had to deal with much greater distances, sometimes as much as 1 km or more. The copper from the old PSTN (Plain Simple Telephone Network) days in our area was built around ~20- 30 years ago and laid in pits filled with asbestos and rotting in the ground. Here’s a picture of our pit and the state it was in:

Furthermore, copper lines cannot support the high-speed demands of modern technology, making it difficult to stream video content or work from home effectively. We found ourselves constantly frustrated with our slow and unreliable internet connection, which made working and streaming a challenge.
If you were ~400-500 m from the “node” you could sustain at most ~50-60 Mbps downstream and ~20-30 Mbps upstream. With typical households, working from home and multiple video streams and conferences it was challenging and frustrating to get work done. On top of which you would be lucky if you could hold an active connection for more than a day before dropping out for up to 5 minutes, sometimes multiple times a day at the most inconvenient times causing immense frustration and lost time.
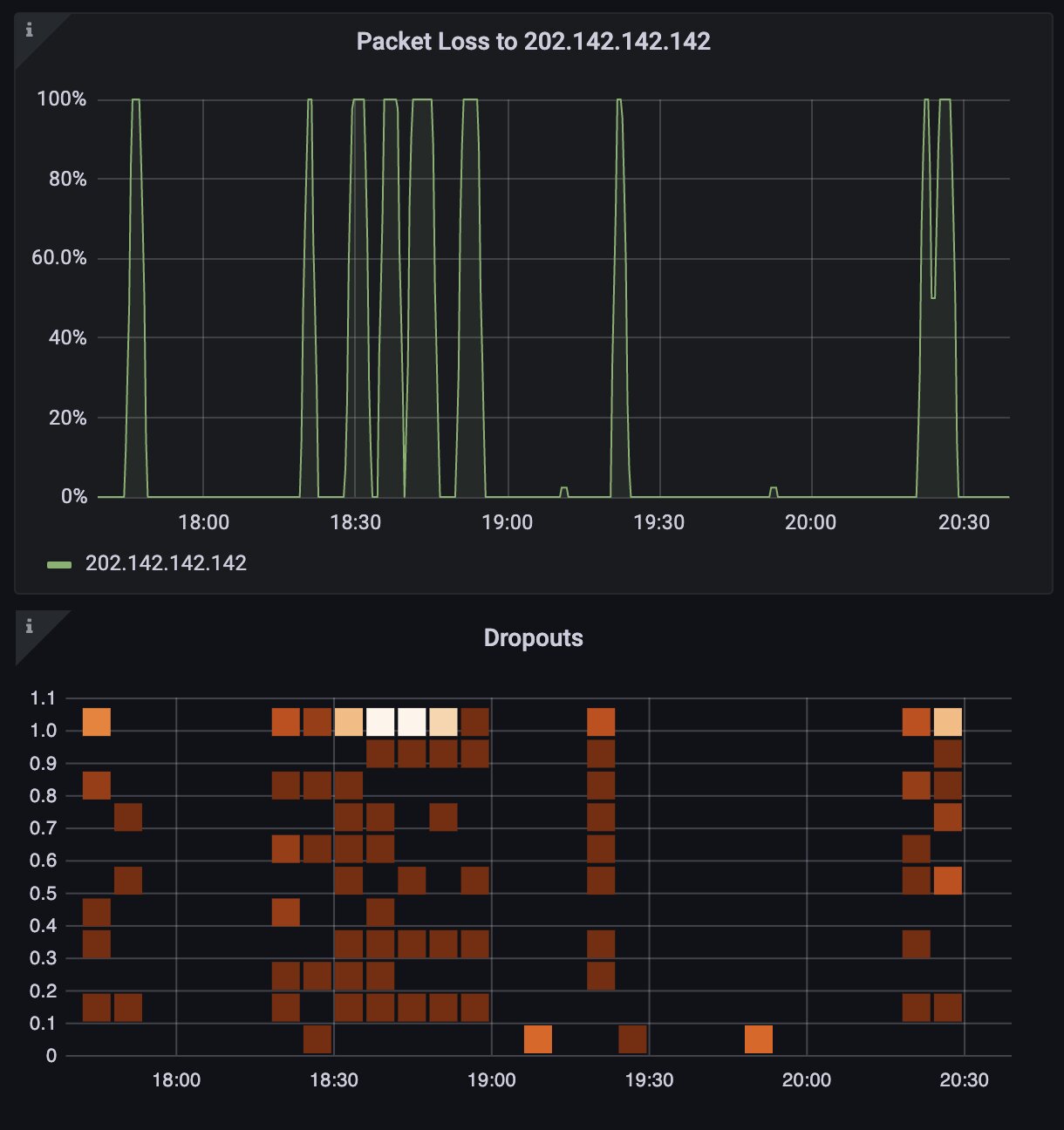
If you were further from the “node”, things were much much worse. Here’s a screenshot of some of the worst times for reliability we had to suffer through:

Sadly many residents in our area we spoke to, some of which also worked remotely, found all this to be “normal” and would often blame their “laptop”, not realising how bad the networking infrastructure really was!
Our FTTP Roll-Out ๐ง
As you have seen, after years of persistence, and lobbying in 2022/3 by Elizabeth Watson-Brown (our local Federal Greens MP), we finally managed to secure FTTP for our area.
James’s FTTP installation was being case managed by NBN Co at this stage, as he had tirelessly monitored the quality and reliability for years and spent countless hours filing faults and arguing with NBN Co about the state of their infrastructure and how poor it was. Mike had also sporadically filed service complaints to his ISP Telstra over the years, most of which resulted in their technicians reporting that the problems were largely the result of our copper connections to the node. Most of these complaints were not reported to NBN by Telstra.
The roll-out process in our area took about 8 months once it was started in mid2023 by NBN and its sub-contractors. After the many different crews had finished rolling fibre down through the major roads and streets, cleaning and replacing old pits and expanding the fibre network to the pits in our suburb. The final fibre connection from the pits serving the individual customers to their premises had to be requested by the customer’s own ISP. Once this request had been received by NBN, arrangements were made for the installation of the fibre connecting their premises to the pit serving them. As neighbours, James and Mike share the same pit which is in the footpath outside their houses.
After James put his order in with his ISP (Aussie Broadband), an NBN technician came out to assess what the installation of the fibre from the pit would entail. At first it seemed that there would be further delays as the technician wasn’t able to locate the conduit and it would have been impossible to bring the fibre to where it needed to go in his house. Thankfully the NBN technician, after some brain-storming, came up with a plan that worked, so he proceeded to install the NTD (Network Termination Device) that goes inside the premises and the utility box that goes on the outside (about 1 to 1.5 m from the NTD). Then he placed an order for the “civil crew” from NBN to come back to trench and install new conduit and splice in the fibre from the pit to the utility box.
By this stage James was quite anxious to start enjoying the new FTTP technology, so kept on top of progress and contacted Aussie Broadband every 2 days to see where things were at. To his amazement and horror, NBN had booked the “civil crew” about 2 months out from the initial internal installation of the NTD and utility box. As this was quite unacceptable, even for the poor Aussie Broadband customer service rep on the other side of the phone call, a request was put through to have this date brought much closer.
A few days later on a Saturday, a phone call from the “civil crew” team lead said they’d come up and complete the job that day, on a weekend! Apparently some of these contractors were happy to work weekends. After half a day of trenching and digging and laying down conduit in the rain, the new fibre was installed from the pit to the utility box.
Surprisingly these “civil crews” are unable to splice and connect the fibre in the utility box to the fibre in the NTD as they are often unlicensed and don’t have the tools. The two fibre cables are of different thickness, with the thicker one running in the conduit from the pit to the utility box and the thinner one pre-installed within the NTD(s) by the manufacturer.
Two weeks later, the same NBN technician was back to complete the last 15 minutes worth of work, to splice and connect the external fibre from the pit (now in the utility box) to the smaller/thinner fibre in the NTD.
An hour or so later, James was up and running on 250 Mbps downstream, 100 Mbps upstream with ~2-3 ms latency (previously it had been 10 ms!). The difference in performance is night and day. He is now enjoying lightning-fast speeds, reliable connectivity, and the ability to use modern technology without any hassle.
Before FTTP, James’ internet connection had high latency, around 10 ms, which made online activities such as gaming or video conferencing less enjoyable. Additionally, the connection was unreliable, with an SLA (Service Level Agreement) of barely making one “9” and experiencing daily drop-outs.

After getting FTTP, James now enjoys significantly lower latency, around 2-3 ms, which has noticeably improved our online experience in terms of responsiveness and interactivity. Furthermore, the guaranteed reliability of the connection is much higher, with an SLA of 99.95%, ensuring a more stable and dependable internet connection for our daily needs.

Mike put in his request to his ISP (Telstra) a couple of weeks later than James did, but his experience was similar. The NBN technician who came to install his fibre connection from the pit to his premises arrived in mid-January. To celebrate this, Mike invited Elizabeth and one of her team members to join him and James for tea while Mike’s installation was taking place. Disappointingly, the NBN technician found that, similar to James’ experience, Mike’s existing conduit running from the pit to his house was blocked. This meant that a “civil team” would also need to come and install new underground conduit before the final connection could be completed. The technician was thus only able to install Mike’s NTD and utility box during Elizabeth’s visit. As was the case for James, Mike was given a date for the civil works in 2 months’ time. Fortunately, Mike was able to convince Telstra to request NBN to shorten the delay and so his final connection is scheduled for late February.